(a)
(i) Two identical circular dippers are attached on the same vibrator so as to produce circular waves.
(ii) Constructive interference - appear as a bright line or point
Destructive interference - appear as a dark line or point.
(b) Constructive interference is produced when two waves arrive at a point in phase.
Destructive interference is produced when two crests of one wave meets a trough of another wave.
johnmulu answered the question on May 26, 2017 at 11:22
-
Figure 15 shows an experiment arrangement for determining the wavelength of light,
(Solved)
Figure 15 shows an experiment arrangement for determining the wavelength of light,

State and explain the difference in the patterns observed on the screen other than the difference in colour when the source of red light is replaced by a source of violet light.
Date posted:
May 26, 2017
.
Answers (1)
-
Fig. 6.1 shows the cross-section of a ripple tank full of water. A piece of cork floats on the surface of the water as shown.
(Solved)
Fig. 6.1 shows the cross-section of a ripple tank full of water. A piece of cork floats on the surface of the water as shown. Fig.6 II shows the water surface viewed from above. A straight edge vibrator placed at the end A of ripple tank generates water waves, which travel towards end B as shown.

(i) Identify the type of waves generated in the water surface.
(ii) It is observed that as the waves pass the cork every 0.20 seconds. If the speed of the waves is 0.30ms-1, determine the frequency and wavelength of the waves at that point.
Date posted:
May 26, 2017
.
Answers (1)
-
In the Young's double slit experiment, and interference pattern of bright and dark fridges was formed as shown in Figure 1 by a light of wavelength coming from two narrow slits X and Y.
(Solved)
In the Young's double slit experiment, and interference pattern of bright and dark fridges was formed as shown in Figure 1 by a light of wavelength coming from two narrow slits X and Y.
(i) Explain how the dark and bright fringes are formed.
(ii) State and explain what would be observed on the screen if the slits X and Y were made large.
Date posted:
May 26, 2017
.
Answers (1)
-
In the Young's double slit experiment, and interference pattern of bright and dark fridges was formed as shown in Figure 1 by a light of wavelength coming from two narrow slits X and Y.
(Solved)
In the Young's double slit experiment, and interference pattern of bright and dark fridges was formed as shown in Figure 1 by a light of wavelength coming from two narrow slits X and Y.

(i) Explain how the dark and bright fringes are formed.
(ii) State and explain what would be observed on the screen if the slits X and Y were made large.
Date posted:
May 26, 2017
.
Answers (1)
-
Fig. 11 shows a double slit placed in front of a source, S, of waves. A director D is placed beyond the slits, such that its position can be adjusted along the line XY.
(Solved)
Fig. 11 shows a double slit placed in front of a source, S, of waves. A director D is placed beyond the slits, such that its position can be adjusted along the line XY.

State with a reason, what the detector records along XY.
Date posted:
May 26, 2017
.
Answers (1)
-
Figure 12 shows an experimental arrangement. S1, S2 and S are narrow slits.
(Solved)
Figure 12 shows an experimental arrangement. S1, S2 and S are narrow slits.

State what is observed on the screen when the source is?
(a) monochromatic
(b) white light.
Date posted:
May 26, 2017
.
Answers (1)
-
In an experiment to observe interference of light waves a double slit is placed close to the source. See Fig. 3
(Solved)
In an experiment to observe interference of light waves a double slit is placed close to the source. See Fig. 3

(i) State the function of the double slit.
(ii) Describe what is observed on the screen.
Date posted:
May 26, 2017
.
Answers (1)
-
Figure 7 shows resistors R1 and R2 connected in parallel. Their ends are connected to a battery of potential difference V volts.
(Solved)
Figure 7 shows resistors R1 and R2 connected in parallel. Their ends are connected to a battery of potential difference V volts.

In terms of V1, R1 and R2, write an expression for:
(i) Current I1 through R1
(ii) Current I2 through R2
(iii) Total current I in the circuit.
Date posted:
May 26, 2017
.
Answers (1)
-
Figure 1 shows a cell of e.m.f 2 V connected in series with a resistor R and a switch S. Voltmeter V1 and V2 are connected across the cell and the resistor respectively.
(Solved)
Figure 1 shows a cell of e.m.f 2 V connected in series with a resistor R and a switch S. Voltmeter V1 and V2 are connected across the cell and the resistor respectively.

(a) State the reading of V1 with S open.
(b) With S closed, V1 reads 1.6V. State the reading of V2.
Date posted:
May 26, 2017
.
Answers (1)
-
Figure 14 shows a circuit in which a battery, a switch, a bulb, a resistor P, a variable resistor
(Solved)
Figure 14 shows a circuit in which a battery, a switch, a bulb, a resistor P, a variable resistor C a voltmeter V and two ammeters A and A of negligible resistance are connected. P has resistance of 10 ohms. When the switch is closed a reads 1.5 V.

Determine;
(i) The current passing through P;
(ii) The resistance of the bulb.
Date posted:
May 23, 2017
.
Answers (1)
-
Figure 3 shows four identical light bulbs connected to a volt battery whose internal resistance is negligible.
(Solved)
Figure 3 shows four identical light bulbs connected to a volt battery whose internal resistance is negligible.

Determine the reading of the voltmeter V.
Date posted:
May 23, 2017
.
Answers (1)
-
Figure 8, shows a shows a graph of potential difference V (volts) against a current I (amperes) for a certain device.
(Solved)
Figure 8, shows a shows a graph of potential difference V (volts) against a current I (amperes) for a certain device.

From the graph:
(i) State with a reason whether or not the device obeys ohms law.
(ii) Determine the resistance of the device at;
(I) I = 1.5 A
(II) I = 3.5 A
Date posted:
May 23, 2017
.
Answers (1)
-
Figure 13, shows a cell in series with a 3 ohms resistor and a switch. A high resistance voltmeter is connected across the cell.
(Solved)
Figure 13, shows a cell in series with a 3 ohms resistor and a switch. A high resistance voltmeter is connected across the cell.

The voltmeter reads 1.5 V with the switch open and 1.2 V with the switch closed
(i) State the electromotive force of the cell.
(ii) Determine the current through the 3 ohm resistor when the switch is closed.
(iii) Determine the internal resistance of the cell
Date posted:
May 23, 2017
.
Answers (1)
-
Figure 9 shows the graph of the relationship between current I and potential difference V for two tungsten filament lamps X and Y. The normal working voltages for the lamp X and lamp Y are 2.5 V and 3.0 V respectively.
(Solved)
Figure 9 shows the graph of the relationship between current I and potential difference V for two tungsten filament lamps X and Y. The normal working voltages for the lamp X and lamp Y are 2.5 V and 3.0 V respectively.

(a) Explain the change in the shape of the curves as the current increases.
(b) Determine the resistance of the lamps X at the normal working voltage.
(c) The lamps are now connected in a series circuit in which a current of 0.4 A flows. Find the potential differences across lamp Y.
Date posted:
May 23, 2017
.
Answers (1)
-
Figure 3 shows part of an electrical circuit. The current through the 18 ohms resistor is observed to be 2A.
(Solved)
Figure 3 shows part of an electrical circuit. The current through the 18 ohms resistor is observed to be 2A.

State the value of the circuit through each of the 10 ohm resistors.
Date posted:
May 23, 2017
.
Answers (1)
-
In figure 11 the voltmeter reads 2.1 V when the switch is open. When the switch is closed, the voltmeter reads 1.8 V and the ammeter reads 0.1 A.
(Solved)
In figure 11 the voltmeter reads 2.1 V when the switch is open. When the switch is closed, the voltmeter reads 1.8 V and the ammeter reads 0.1 A.
()
Determine:
(i) The e.m.f of the cell.
(ii) The internal resistance of the cell.
(iii) The resistance of the lamp.
Date posted:
May 23, 2017
.
Answers (1)
-
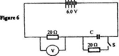
Figure 6 shows a circuit in which a battery of negligible internal resistance, two resistors a capacitor, a voltmeter and a switch are connected.
(Solved)
Figure 6 shows a circuit in which a battery of negligible internal resistance, two resistors a capacitor, a voltmeter and a switch are connected.

Giving a reason for your answer in each case, state the reading of the voltammeter, V, when the switch is (i) Open (ii) Closed
Date posted:
May 23, 2017
.
Answers (1)
-
The cell in Figure 10 has an e.m.f of 2.1 V and negligible internal resistance.
(Solved)
The cell in Figure 10 has an e.m.f of 2.1 V and negligible internal resistance.

Determine the
(i) Total resistance in the circuit
(ii) Current in the circuit
(iii) Reading of the voltmeter
Date posted:
May 23, 2017
.
Answers (1)
-
When the device,X is connected in the circuit below, the voltage across it is 0.70 V.
(Solved)
When the device,X is connected in the circuit below, the voltage across it is 0.70 V.

Calculate the value of the resistance R.
Date posted:
May 23, 2017
.
Answers (1)
-
The graph in Figure 9 shows the current-voltage characteristics of a certain device, X
(Solved)
The graph in Figure 9 shows the current-voltage characteristics of a certain device, X

(i) State with a reason whether the device obeys Ohm's law
(ii) Determine the resistance of the device, X when the current through it is 60 mA
Date posted:
May 23, 2017
.
Answers (1)